【REAL TRADE】みんなのMT4リニューアル!ウォッチ機能やEA毎の成績を分析可能に
【みんなのMT4 大幅リニューアル!】
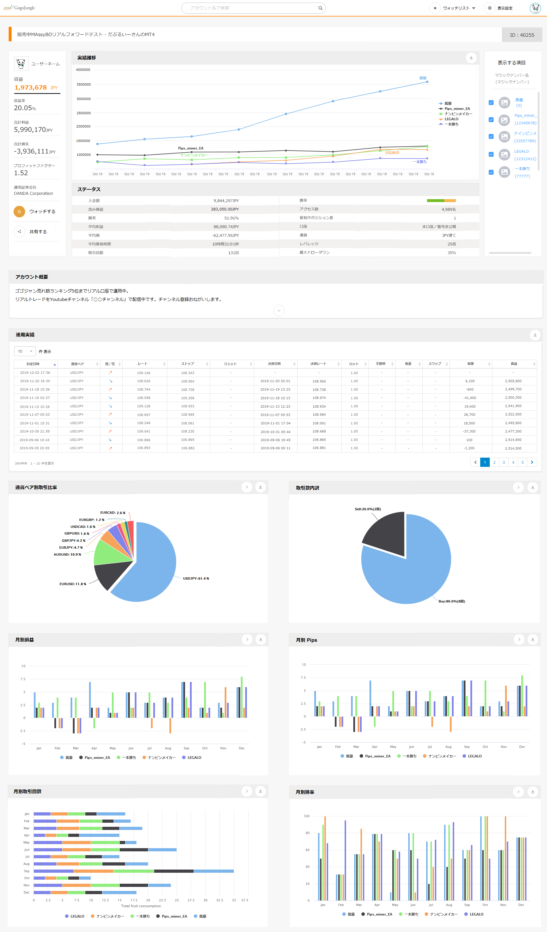
『REAL TRADE』ならEA毎の損益曲線も表示可能に
MT4のトレード履歴を計測、分析できるGogoJungleの「みんなのMT4」がリニューアル!
名称も『REAL TRADE』となり、より便利な分析ツールとして生まれ変わりました。
1.ウォッチ機能の追加
2.マジックナンバー毎の成績表示が可能に
3.マイページから各種設定を簡単に設定可能
4.EA詳細分析機能の追加(今後実装予定)
1.ウォッチ機能の追加
自分の口座アカウントはもちろんのこと、気になるEAを運用しているアカウントや、裁量トレーダーのアカウントを「ウォッチ」ボタンを押すことでいつでも見に行くことができます。
SNS拡散機能もついているので、Twitterで成績をPRするのにもお使いいただけます。
2.マジックナンバー毎の成績表示が可能に
「REAL TRADE」の醍醐味は、「マジックナンバーごとの成績表示ができる」ことです。
設定からマジックナンバーを登録すれば、EA毎の成績推移がどのようになっているのかを確認することができます。
また、裁量トレードの場合はデフォルトでマジックナンバー「0」となるため、マジックナンバー「0」で登録すれば裁量トレードの分析も可能に。使い方次第では、ツールを使って手法毎にマジックナンバーを分け、裁量トレード手法の分析に役立てることも可能です。
3.マイページから各種設定を簡単に設定可能
REAL TRADEの設定はとても簡単!
計測用EAを任意のチャートに設置し、マイページで発行されたシリアルナンバーをパラメーターに入力するだけ!
あとはマイページ上でアカウントの概要や公開設定、マジックナンバーの登録をすることができます。
REAL TRADEのTOPページからもすぐに設定画面へ飛ぶことができるので、思い立った時に設定を変更することができます。
4.詳細分析機能の追加(今後実装予定)
今後はトレードの詳細分析機能も実装予定です。
「みんなのMT4」改め、「REAL TRADE」の計測用EA「My Account」は最新バージョン4.2となっております。
古いバージョンのものも引き続きご利用いただけますが、最新機能をお使いいただくために、最新バージョンへ差し替えをお願い致します。
計測用アカウントはマイページ「みんなのMT4(REAL TRADEに変更予定)ーアカウント情報」から取得可能です。
また、ご要望、不具合などもございましたらお気軽にお問合せ下さい。
Is it OK?